Operations
The Operations module centralizes day-to-day operational coordination across your properties.
Open the Operations module at hub.vivin.app/operations. Tab routes include /operations/tickets, /operations/check-in-out, /operations/cash-flows, and /operations/schedule (Schedule is shown only for internal users: the same frontend rule as in isVivinUserEmail — emails containing vivin.app or cmadvisors). Normal role permissions still apply. See Deep Links for all routes.
It brings together maintenance tickets, check-in/check-out planning, and operational cash flows so your team can manage work from one place.

Tickets Tab
The Tickets tab is a full maintenance management system. You can create, assign, and track tasks for any operational need: cleaning, repairs, inspections, tenant requests, and more.

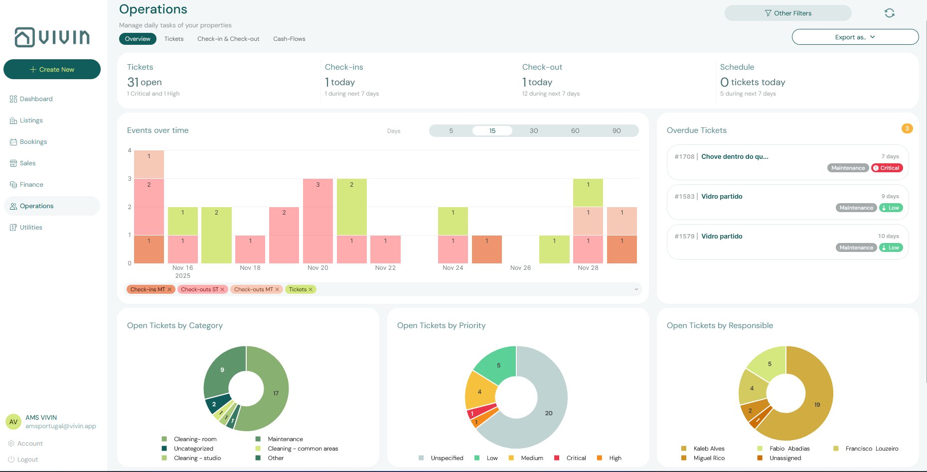
Understanding the Ticket List
Each ticket in the list shows:
- Title and description of the task
- Property and unit it relates to
- Priority (Low, Medium, High, Critical)
- Category (e.g., Cleaning - Check-in, Plumbing, Electrical)
- Assigned team member
- Status (Unassigned, Open, In Progress, Completed, Cancelled, Duplicate)
- Due date
In product data and API payloads, Completed is stored as closed.
You can filter the ticket list by property, status, assignee, priority, and category to focus on what matters most to your team right now.

Creating a Ticket
Click + New ticket to open the ticket creation modal.

Fill in the following fields:
- Title — a short, descriptive name for the task
- Property and Unit — where the task needs to be done
- Category — the type of task (configured in Settings > Categories > Tickets)
- Priority — Low, Medium, High, or Critical
- Assigned To — the team member responsible
- Due Date — when the task must be completed
- Description — detailed instructions or notes for the assignee
Click Submit to create the ticket. The assigned team member will receive a notification.
Managing Ticket Priority
Priority levels have configurable default deadlines set in Settings > Preferences > Tickets Priorities. For example, Critical tickets might have a 1-day deadline while Low tickets might have 7 days. The system uses these defaults when you create a ticket, but you can always set a custom due date.
Cost Tracking
Each ticket supports cost tracking from report to resolution:
- Record the cost of repairs or services directly on the ticket.
- Attach photo evidence and notes for full context.
- Track the workflow status from initial report through to completion.
- View cost history per property or vendor for budget planning.
Tickets without an assignee appear in the Unassigned tab on the Dashboard. Managers should review unassigned tickets daily and delegate them promptly.
Automatic Ticket Creation
You can configure the system to automatically create tickets when check-ins or check-outs occur for a property. This is set up in the Maintenances Tab of the Property edit view (see Maintenances Tab).
For example, you might configure an automatic "Pre-arrival Cleaning" ticket to be created 2 days before every check-in, assigned to your cleaning team with High priority.
Check-in & Check-out Tab
The Check-in & Check-out tab provides a chronological list of all upcoming tenant arrivals and departures across your entire portfolio.

For each event, you can see:
- Tenant name
- Property and unit
- Event type (Check-in or Check-out)
- Scheduled date
- Booking status
This view is the primary coordination tool for your operations team. Use it to:
- Plan cleaning schedules — identify which units need preparation before an arrival
- Coordinate key handovers — ensure someone is available to meet each tenant
- Spot back-to-back bookings — units with a check-out and a check-in on the same day require same-day turnaround
Review this tab at the start of each week to plan the week's operations. Sort by date to see the most immediate events first.
Cash Flows Tab
The Cash Flows tab (also called Operational Cash Flows) tracks day-to-day operational expenses that are not tied to a specific booking — for example, supplies purchases, contractor invoices, building repairs, or administrative costs.

Each cash flow entry shows:
- Title and description of the expense
- Amount
- Date
- Property it relates to
- Cost allocation category — how the expense is classified for reporting
Comprehensive Cash Flow Dashboards
The Cash Flows tab provides detailed financial visibility:
- Per property, unit, or portfolio — track every euro in and out in real time.
- Detailed cost allocation — assign operational expenses (maintenance, cleaning, supplies, contractor fees) to specific properties, units, or tenants.
- Supplier and contractor cost history — track spending per vendor over time for better negotiation leverage.
- Exportable reports — generate cash flow statements and cost reports for owners, investors, and accountants.
Cost Allocation
When you create or edit a cash flow entry, you can assign it to a cost allocation category:

Cost allocation allows you to categorize operational expenses for reporting purposes. For example, you might create categories like "Cleaning Supplies," "Plumbing Repairs," "Administrative," or "Insurance." This makes it possible to generate reports showing where your operational budget is being spent.
Cost allocation categories are configured in Settings > Categories > Others Items Categories. Create your category structure before adding cash flow entries so that all expenses are consistently classified.
Adding a Cash Flow Entry
To record an operational expense, click + New Cash Flow and fill in:
- Title — what the expense is for
- Amount
- Date of the expense
- Property — which property this expense belongs to
- Cost Allocation — the expense category
- Notes — any additional context
- Attachments — upload receipts or invoices for record-keeping

Attaching Documents to a Cash Flow
Every cash flow entry supports file attachments — use this to keep receipts, contractor invoices, and supplier quotes directly alongside the expense record. Click the Attachments section within any cash flow entry to upload files:

Having receipts attached directly to each cash flow entry makes audits, owner reports, and expense reconciliation significantly easier — everything is in one place.
Key Business Rules for Operations
-
Unassigned tickets need immediate attention. Tickets without an assignee are visible on the Dashboard's Unassigned tab. Managers should delegate these daily to ensure nothing falls through the cracks.
-
Ticket categories must be configured first. Before creating tickets, set up your category taxonomy in Settings > Categories > Tickets Categories. This ensures consistent classification across your team.
-
Automatic tickets reduce manual work. Use the property Maintenances tab to configure recurring check-in and check-out tickets. This eliminates the need to manually create preparation tasks for every turnover.
-
Cash flows are separate from booking payments. The Cash Flows tab tracks operational expenses, not tenant payments. Tenant payments are tracked in the Finance module.
-
Cost allocation categories drive expense reporting. Consistently applying cost allocation categories to cash flow entries enables accurate property-level expense reporting and owner statements.
-
Supplier cost history aids negotiation. Track spending per vendor over time to build leverage for contract renegotiations and identify cost-saving opportunities.
Related
- Managing a Check-in — Coordinate tenant arrivals
- Managing a Check-out — Handle departures and turnovers
- Listings > Maintenances Tab — Configure automatic ticket creation
- Tenant Portal — Tenant-submitted maintenance requests
- Settings > Categories — Configure ticket and cash flow categories
- Settings > Preferences — Set default ticket deadlines by priority